Topic de Adghgfjgcdfe :

Pourquoi mon SERVEUR Debian CRASH ?

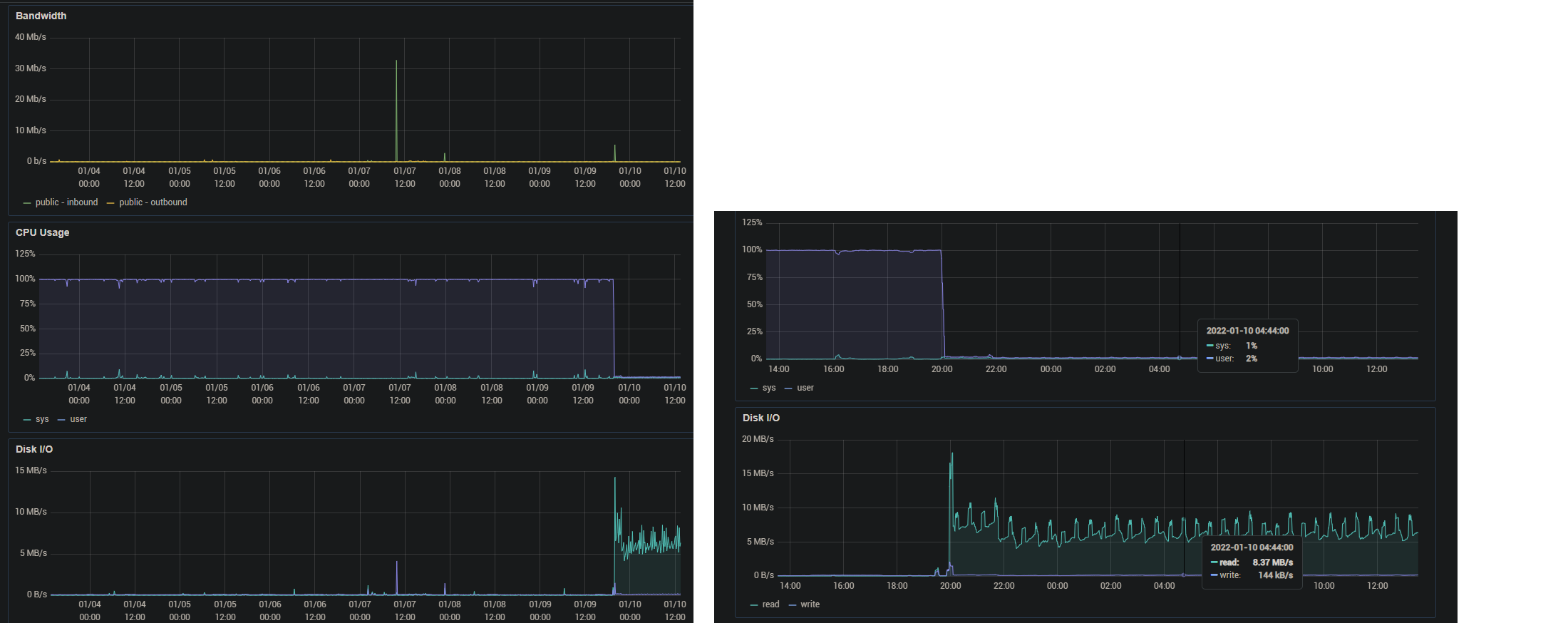
Putain les gars je suis not ready. Qu'est-ce qu'il se passe ? https://image.noelshack.com/fichiers/2021/45/5/1636738735-menhera12lunettes.png https://image.noelshack.com/fichiers/2022/02/1/1641817947-serveur.png

Y'a une activité anormale et depuis hier et mon serveur ne répond plus ports 22, 80, etc. Je l'ai arrêté et relancé, ça n'a rien changé.

On m'attaque ? https://image.noelshack.com/fichiers/2021/45/5/1636738735-menhera12lunettes.png

Les admins réseau et pro web aidez-moi. https://image.noelshack.com/fichiers/2021/45/5/1636738735-menhera12lunettes.png
Je suis chez Digital Ocean. J'ai plusieurs ndd qui pointent sur le serveur. https://image.noelshack.com/fichiers/2021/45/5/1636738735-menhera12lunettes.png
Ben je ne peux plus me connecter en sftp / ssh ni afficher mon serveur dans le navigateur quoi (http).
Oui c'est un serveur web.
Y'a de la lecture en boucle qui a l'air de le faire saturer, 'fin j'arrive pas à diagnostiquer.
Bordel les hackers réveillez-vous https://image.noelshack.com/fichiers/2021/45/5/1636738735-menhera12lunettes.png
Read c'est comme si on telechargeait des fichiers non ? https://image.noelshack.com/fichiers/2021/45/5/1636738735-menhera12lunettes.png

Regarde les parefeu/options de ports de ta connexion internet, voir s'il n'y a pas eu un changement sur un des ports sensé être ouvert

Les configs de bases de ton serveur, voir si ça ne vient pas d'une erreur de base

C'est vrai que c'est étrange, je ne pense pas pouvoir aider au fond donc je up
Hélas mon serveur est inaccessible sur toutes mes machines, pc portable, pc fixe, smartphone. https://image.noelshack.com/fichiers/2021/45/5/1636738735-menhera12lunettes.png
J'ai pt-être été hacké mais ce serait étonnant.
Envoie un ticket à ton cloud provider. C'est pas normal que tu puisses pas te connecter en ssh si t'as touché à rien
Yep aucune manip. Je vais faire ça.

Le 10 janvier 2022 à 13:44:14 :
Hélas mon serveur est inaccessible sur toutes mes machines, pc portable, pc fixe, smartphone. https://image.noelshack.com/fichiers/2021/45/5/1636738735-menhera12lunettes.png
J'ai pt-être été hacké mais ce serait étonnant.

Je ne sais pas, ça me paraît quand même gros si tu n'as pas fait ça à l'arrache + sur linux si je me souviens bien, les Options de sécurités sont plus fournis

Mais bon, je suis pas très bon

Données du topic

Auteur
Adghgfjgcdfe
Date de création
10 janvier 2022 à 13:34:08
Nb. messages archivés
14
Nb. messages JVC
14
Voir le topic sur JVC

Afficher uniquement les messages de l'auteur du topic

En ligne sur JvArchive

JvArchive compagnon

Découvrez JvArchive compagnon , l'userscript combattant la censure abusive sur le 18-25 !